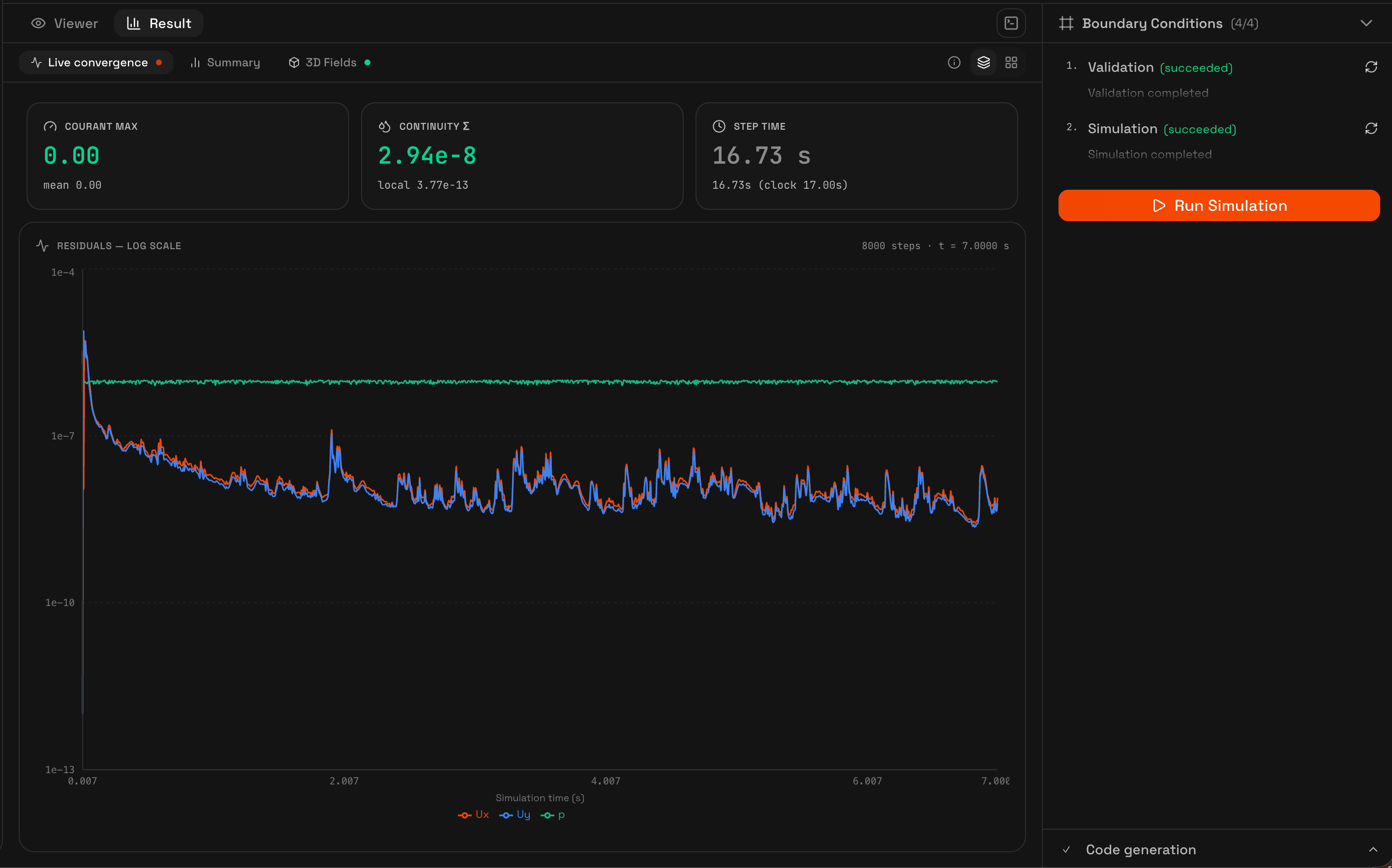
While the simulation runs, the Results tab streams residual data in real time. Each solved field (Ux, Uy, Uz for 3D simulations, p, T when heat transfer is active, and turbulence quantities) is plotted on a log scale as the solver iterates.

Key metrics
The top bar displays three metrics updated every time step:
Courant max
Peak Courant number across the domain. For transient solvers, this should stay below maxCo (typically 0.9 for incompressible, 0.5 for compressible). Steady-state solvers report 0.
Continuity Σ
Sum of continuity errors (mass conservation check). This value should be several orders of magnitude smaller than the velocity residual. A rising continuity error usually indicates divergence.
Step time
Wall-clock time elapsed since the simulation started, and the current solver iteration or time-step count.
Chart modes
You can switch between two views:
- Combined, all residual fields plotted in a single chart with different colors. Good for comparing convergence rates between fields.
- Split grid, one mini-chart per field in a grid layout. Useful when fields have very different scales or when you want to focus on a specific variable.
The chart updates live as data arrives from the solver. For long simulations, older data points are preserved so you can see the full convergence history.
Results summary
After the simulation completes, the Summary sub-tab shows the final state of the run in a table: initial vs. converged residual for each field, total iterations, and whether the field reached the convergence criterion.

The summary includes:
- Final residual for each solved field (Ux, Uy, Uz, p, T, k, omega)
- Number of iterations to reach convergence
- Final Courant number and continuity error
- Total simulation time (physical) and wall-clock duration
- Number of recorded time steps